
消防给水及水介质灭火设施消防验收
水介灭火设施
水介灭火机理01
燃烧持续应具备的条件 存在可燃物质 达标点火能量 足够浓度氧气 不受抑制链式
初起:灭火最佳疏散有利 发展:温度升高火满空间 猛烈:燃烧加剧破坏力强 衰减:燃烧减慢逐步停止
迅速得知火灾信息 根据燃烧发生条件 破坏一个或者多个 中断燃烧控火灭火
冷却:吸热降低温度 降氧:膨胀减少氧浓 覆盖:附着覆盖表面 冲击:物品火焰分离
消防供水设施02
消防供水指标一供水可靠
流量达标 压力符合 水量满足 水质适宜
消防供水形式一1常高压消防供水
平时战时都一样 压力流量均满足 市政供水最常见 高位水池也视为
消防供水形式一2临时高压消防供水
平时状态满静压 灭火借泵保压流 否则能力不满足 大多项目中常见
常高压消防供水一市政管网供水
两条管道 不同干路 持续供水 压流满足
消防供水一管网的流速选择
管径流速决定水量 1至5间选择不大10 速大水损大选泵大 速小管径大投资高
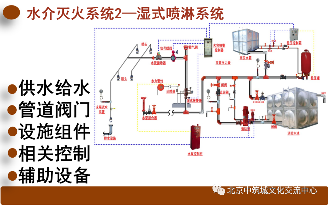
水介灭火系统03
重点难点问题04





















































